Error Import File | Creating Posts

How do I re-import an error import file?

Importing Posts: Error File
This module is a guide on how to re-upload or re-import an import file if there is an error importing it.

Download Error File

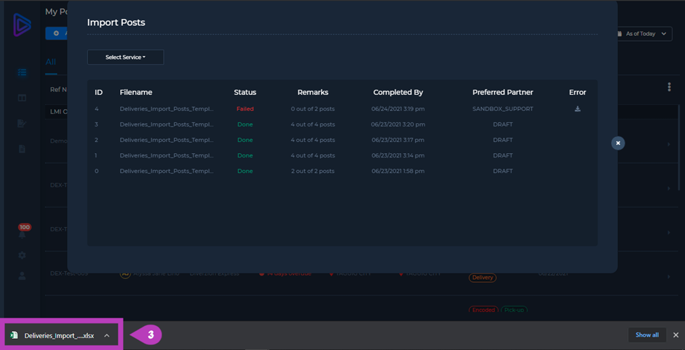
1.    Click the Download button of the post with an error.

error import - 1

2.    Click Save.
3.    Open the downloaded file then fill-out the necessary fields.

error import - 2

4.      Click Save.

error import - 3

Note: The section in the sheet with an asterisk " * " is the part that needs to be checked. Type the corresponding details before saving again the file.

Re-Import Error File

5.    Go back to your browser. Select the Service Type and choose again the provider where the error file was located.

error import - 4

error import - 5

6.    Click Upload.
7.    Select the file with an error then click Open, then click Save.

error import - 6

error import - 7

error import - 8

8.      Click Confirm. Your file should now have a “Done” status in the Import Posts window. This means that your file does not have any error anymore.

error import - 9

error import - 10

error import - 11

For more information, click here to view our Video Manual for Importing Posts: Error Import File (01:26), or play the video below:

    • Related Articles

    • How do I add posts by bulk?

      Importing Posts Importing multiple posts in one go is useful for Deliveries PH Business accounts. There are two (2) ways on Importing Posts: (a) On-Demand Import, and (b) Scheduled Import. Importing Posts (My Posts) To Import Posts to your My Posts ...
    • How do I add a new post?

      Manual Post Creation Manually adding posts is useful for Deliveries PH Business accounts. This is helpful when only adding only few posts. Otherwise, importing posts by bulk should be the way. Take note that adding posts is only applicable in the My ...
    • Product Updates - May 26, 2023

      FEATURE The following item is the implemented feature and function to the application. 1. Updated Delivery Address Link [Trigger] - Create Field and Token to trigger Update Delivery Address link as notification. - Note: SMS may not go through due to ...
    • How do I easily add pick-up/delivery details when adding a new post?

      Auto-fill Details & Use Last Profile This module serves as a guide on how to easily add Pick-up/Delivery Details when Adding a New Post to your Deliveries PH Business Account. Auto-fill Pick-up Details Create Pick-up Profile To Add a New Pick-up ...
    • How to create additional fields to appear when adding a new post

      Meta Fields Overview Learn how to add EXTRA FIELDS to get additional delivery details to match your business’ delivery needs in Deliveries PH. A PDF version for this guide is available below. Add Field 1. Click Settings. 2. Click Meta Configuration. ...